Profile Overview V1

2023年7月28日 – 澳大利亚悉尼 – Earth 2 很高兴地宣布推出新的 Profile Overview V1 功能,这是我们不断致力于为玩家提供更好数字物品概览的一部分。这是对个人资料页面的一个有用的更新,使玩家能够快速获得对其累积的 Earth 2 数字物品等的有价值的见解。
PROFILE OVERVIEW
Earth 2 EcoSim,包括各种分析功能,将随着我们为这个复杂的、玩家驱动的生态系统奠定基础而继续扩展。随之而来的是,将发布越来越多的实用型数字物品,我们预计这将对玩家之间的构建、效用和交易量以及复杂性产生复合效应。
玩家个人资料页面的最新更新将支持更平稳地过渡到 EcoSim 的即将到来的方面,以及随之而来的每次后续版本的扩展。最重要的是,此更新将确保玩家始终可以全面了解他们获得和拥有的数字物品的当前数量和种类。这也可以被视为玩家库存管理系统的第一个迭代版本 (V1),拥有这些信息将使玩家能够自信地参与 EcoSim,并拥有知识所赋予的选择自由。
同样重要的是要注意,趋势数据的收集将从部署之日起开始,即在 Overview 页面发布时开始,并将包括从此时起的所有未来相关数据。
虽然 EcoSim 仍有一些隐藏的方面会随着时间的推移而揭示,但更新后的个人资料页面将使玩家能够全面了解他们的投资组合和触手可及的数字物品。
Profile Overview V1 代表了玩家库存管理系统的开始,并详细说明了玩家当前和可用数字物品的数量和潜在价值。它可以在玩家个人资料页面下标记为“Overview”的最左侧选项卡上找到。

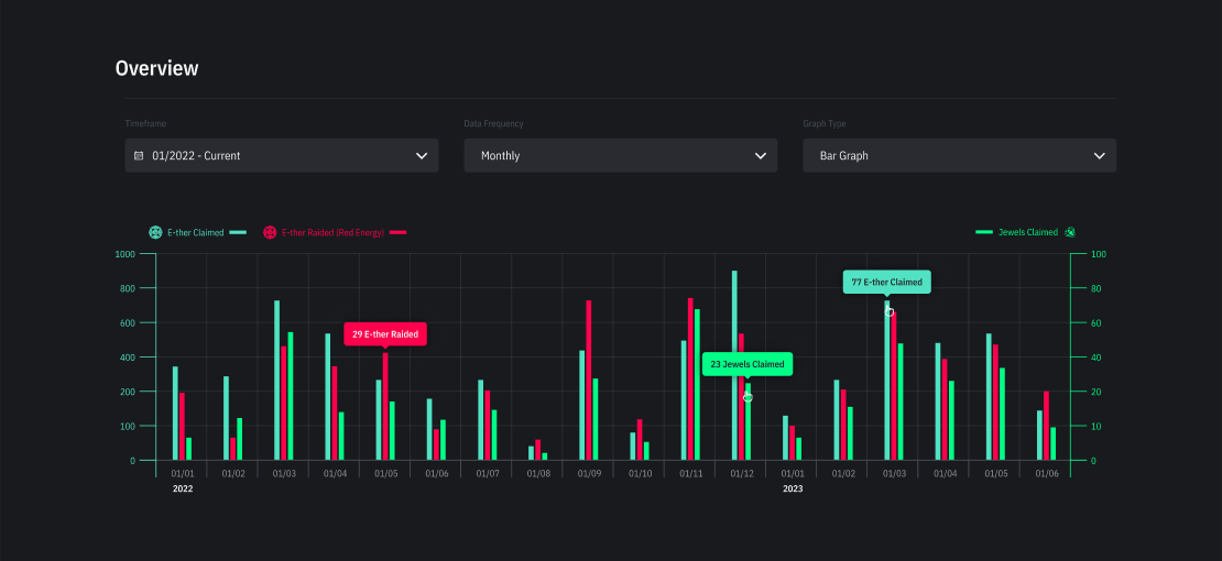
Overview 页面包括一个概览图,详细说明了在指定时间范围内,玩家整个房产组合中已声明的 E-ther 总量、已 Raid 的 E-ther 总量和已声明的 Jewel 总量。玩家可以将概览图视为条形图:

或者一个比较性的折线图,以跟踪趋势并亲眼看到他们在各项任务中的表现:

该图表也可以进行调整,以根据您想要查看的内容显示数据。
时间范围筛选器允许玩家根据日、月、年或所有时间来查看其帐户的概览:

数据频率筛选器允许玩家以每日、每周、每月或每年的间隔查看其帐户的概览:

概览页面的第二部分是玩家可用资产总额的细分,这意味着他们当前拥有的资产,以及每种资产类型的集体市场价值/净值。

要显示条形图中每种颜色代表的详细信息,只需将鼠标悬停在条形图上:

除了玩家余额中当前有多少 Essence 之外,资产概览还将显示 Cydroid 能量单元中当前持有的 Essence 数量(实际上是质押到 Earth 2 EcoSim 中的 Essence)。了解这一点很有帮助,因为能量单元中的 Essence 可以根据需要检索,只需在完全充电后关闭 Cydroid 的电源即可。

概览页面摘要:
-
玩家可以查看其所有房产的总 E-ther 声明、E-ther Raid 和 Jewel 声明
-
按时间范围筛选
-
按数据频率筛选(每日、每周、每月、每年)
-
更改演示视觉效果(条形图/折线图)
-
玩家可以查看他们拥有的每一项资产以及该资产类型的综合市场价值/净值
-
Tile(净值:E$)
-
Essence(市场价值:E$)
-
E-ther(市场价值:E$)
-
Jewel(市场价值:E$)
-
Cydroid(市场价值:E$)
-
Civilian(市场价值:E$)
-
Resource(市场价值:E$)
-
Occurrence Unit(市场价值:E$)– 未来版本
-
Raw Material(市场价值:E$)– 未来版本
-
Building Block(市场价值:E$)– 未来版本
当前的玩家资产概览最初相当“简单”,但随着越来越多的数字物品发布和构建,玩家将可以获得更精细的统计数据。例如,这将包括每个地块的数据等等。这将允许对账户表现进行更深入的分析,并使玩家能够做出更明智的战略决策。
关于Earth 2
Earth 2® 是一个关于第二个地球的未来概念;一个元宇宙,介于虚拟和物理现实之间,现实世界的地理位置对应于用户生成的数字虚拟环境。这些环境可以被拥有、购买、出售,并在不久的将来进行深度定制。
Twitter | Reddit | Discord | Instagram | Facebook | LinkedIn
相关文章

$ESS 更新报告 Q4-25
2026年3月23日 – 澳大利亚悉尼 – 我们很高兴分享 2025 年第四季度的 $ESS 统计报告。此更新包括上述期间 $ESS 指标的关键细节,包括下面每个类别的详细说明。请注意,$ESS 减半事件在系统内部完美对齐,因为它也 [...]

Earth 2 $ESS 更新报告:(2025 年 4 月至 6 月,2025 年 7 月至 9 月)
2025年10月31日 – 澳大利亚悉尼 – Earth 2 很高兴分享 2025 年 4 月至 2025 年 9 月的 $ESS 统计报告。此更新包括上述期间 $ESS 指标的关键细节,包括下面每个类别的详细说明。请注意,这是一个双季度报告,而 [...]

欢迎来到 E2V1 Pre-Alpha 第一章:现实线程 1
2025年7月14日 – 澳大利亚悉尼 – 我们非常自豪地宣布 E2V1 Pre-Alpha:第一章的首次可玩测试版本。一切都始于现实线程 1,它是 Earth 2 数字结构中编织的生命形式的初始链。这是 E2V1 开发中的一个重要时刻,因为它 [...]
加入我们的社区
成为我们了不起的社区的一员,与其他玩家联系,并获取有关 Earth 2 新开发的最新更新。